Ваш браузер устарел и не обеспечивает полноценную и безопасную работу с сайтом. Пожалуйста обновите браузер чтобы улучшить взаимодействие с сайтом.

Мониторинг серверов: инструменты для контроля работы оборудования

3 октября 2025
273
0 комментариев

Бесперебойная работа серверов невозможна без постоянного контроля. Мониторинг помогает вовремя выявлять сбои, прогнозировать нагрузки и повышать надежность инфраструктуры. Обзор ключевых инструментов для управления серверным парком.

В этой статье



За следующие пять минут вы узнаете, зачем бизнесу нужен мониторинг серверов, как выбрать подходящие инструменты и избежать ошибок, которые могут стоить миллионов рублей. Мы разберем ключевые метрики, типы систем и ответим на главные вопросы, чтобы вы могли внедрить решение уже завтра.

Зачем бизнесу мониторинг серверов


Компании зависят от цифровой инфраструктуры: отказ сервера на час может привести к потере клиентов или штрафам. Например, в 2022 году сбой в работе облачного провайдера вызвал простой у 5000 предприятий, а средние убытки составили $10 000 в час.

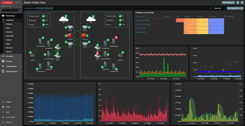
Мониторинг обеспечивает предупреждения об ошибках, позволяет предотвратить негативные сценарии, отслеживая работоспособность оборудования в режиме реального времени. Это не просто "техническая прихоть" - это страховка для репутации и финансов. Системы вроде Zabbix или Nagios фиксируют аномалии до того, как они приведут к сбою оборудования, а интеграция с мессенджерами, например, Slack ускоряет реакцию команды.

Узнайте, как ускорить реакцию на инциденты
Подробнее
Реклама 16+. ООО «ГК КРЭББИТ» ИНН 7722377552 ОГРН: 1167746991170 107023, г. Москва, вн.тер.г. муниципальный округ Преображенское, ул. Малая Семёновская, д. 9, стр. 3

Что именно можно отслеживать


При наблюдении за работой серверного оборудования контролируют:

  • загрузку процессора, разрешается нагрузка до 70%;

  • температуру компонентов. Перегрев HDD выше 45 °C сокращает срок службы на 30%;

  • дисковое пространство. Заполнение на 90% HDD замедляет операции в 2-3 раза;

  • сеть. Сетевые задержки свыше 100 мс для веб-сервисов приводят к оттоку пользователей. Например, каждая лишняя миллисекунда задержки увеличивает отток пользователей на 1%.

Отслеживание логов помогает выявлять паттерны атак: например, 10 неудачных попыток входа за минуту могут сигнализировать о брутфорсе.

Виды мониторинга


Существует три подхода:

  1. Активный. Активный (например, Pingdom) имитирует действия пользователей, проверяя доступность сервисов.

  2. Пассивный. Пассивный (Wireshark) анализирует реальный трафик, но требует больше ресурсов.

  3. Гибридный. Гибридные системы, как PRTG, сочетают оба метода, снижая риск ложных срабатываний.

Для облачных решений (AWS CloudWatch) характерна автоматическая адаптация под нагрузку, а локальные инструменты (SolarWinds) дают полный контроль над данными, но требуют ручной настройки.

Как внедрить систему мониторинга


Начните с аудита: определите, какие серверы в скором времени дадут сбой, составьте карту зависимостей. Например, отказ базы данных остановит CRM, но не повлияет на архив.

Выберите метрики - для почтового сервера важна пропускная способность, для файлового хранилища - скорость чтения/записи.

Настройте пороги уведомлений: если нагрузка на ЦП превышает 80% дольше 5 минут, необходимо проверить работу комплектующих устройства. Тестовый запуск выявит слабые места.

Внедряйте систему мониторинга постепенно: сначала пилотная группа серверов, затем масштабирование. Интеграция с ITSM-системами (Jira, ServiceNow) автоматизирует создание инцидентов.

Наша команда внедряет системы мониторинга под ключ: от анализа инфраструктуры до обучения сотрудников. Например, для сети аптек мы сократили время реакции на инциденты с 2 часов до 12 минут, используя связку Prometheus + Grafana. Если вам нужен индивидуальный расчёт - оставьте заявку на сайте или позвоните по телефону. Наши специалисты свяжутся с вами, уточнят детали заказа и назначат время аудита вашего оборудования.

Получите расчёт для своей инфраструктуры
Заказать
Реклама 16+. ООО «ГК КРЭББИТ» ИНН 7722377552 ОГРН: 1167746991170 107023, г. Москва, вн.тер.г. муниципальный округ Преображенское, ул. Малая Семёновская, д. 9, стр. 3

Ошибки, которых следует избегать


Один из основных промахов молодых системных администраторов - сбор множества данных, которые не несут полезной информации. Например, дублирование сенсоров: сбор данных о температуре CPU виртуальной машины через гипервизор VMware vSphere при уже настроенном мониторинге физического хоста через IPMI. Это не только перегружает хранилища данных, влияя на производительность Elasticsearch-кластера, но и создаёт "шум" в аналитике. Решение - настройка исключений в агентах Telegraf, Zabbix Agent для фильтрации избыточных показателей.

Вторая ловушка - некорректная калибровка триггеров. Если система генерирует алерт при 5%-ной нагрузке на CPU длительностью 10 секунд без учёта контекста, вроде ночного бэкапа, то системный админ перестает обращать внимание на такие некритичные ошибки. Используйте инструменты вроде Prometheus с Victoria Metrics, позволяющие применять функции quantile() или predict_linear(), чтобы отличать аномалии от плановых пиков.

Недооценка резервирования каналов уведомлений тоже считается ошибкой. Если основной сервер SMTP недоступен, а Telegram-бот зависим от DNS, алерт умрёт в очереди RabbitMQ. Решение: мультипротокольные шлюзы, например, Alertmanager), отправляющие сообщения параллельно через Slack Webhook, MS Teams и GSM-модем. Тестируйте каналы ежеквартально - имитируйте сбой через Chaos Engineering и проверяйте доставку.

Мониторинг 1000 серверов с частотой опроса 10 секунд генерирует ~8 Гб трафика в час при размере пакета 2 Kb. Без QoS или выделенного VLAN это вызовет задержку между отправкой запроса и получением ответа в основном трафике. Ограничивайте частоту сэмплирования для некритичных метрик - например, проверки состояния LVM-томов раз в 5 минут будет достаточно.

И последнее: "немые" алерты. Если уведомление о перегреве GPU в render-ферме не содержит инструкций, например, "Перезапустите службу CUDA через systemctl restart nvidia-coolbits", сотрудник потратит время на диагностику. Используйте шаблоны в Grafana или Splunk с pre-approved решениями - это сократит MTTR на 30-40%.

FAQ

Что будет, если не использовать мониторинг?

Риски включают незамеченные сбои (например, медленная деградация диска), ведущие к внезапному отказу. В 40% случаев компании узнают о проблеме от клиентов, теряя доверие.

Какие метрики наиболее важны?

Для веб-серверов - время отклика и аптайм; для БД - количество активных соединений; для сетевого оборудования - потеря пакетов.

Можно ли объединить мониторинг сервера и СХД?

Да, инструменты вроде NetApp Active IQ позволяют отслеживать серверы и системы хранения в единой панели, коррелируя данные (например, влияние нагрузки СХД на скорость обработки запросов).

Как быстро реагировать на уведомления?

Автоматизируйте рутинные задачи: скрипты для перезагрузки служб или переноса нагрузки на резервные узлы. Для крупных серверных систем предусмотрите круглосуточный дежурный штат.

Какой инструмент проще внедрить?

Cloud-based решения типа Datadog не требуют установки - достаточно настроить агенты. Для локальных сетей подойдёт Zabbix с готовыми шаблонами.

Есть ли облачные решения?

Да, например, AWS CloudTrail или Google Stackdriver. Они масштабируются автоматически, но зависят от интернет-соединения.

Можно ли мониторить сервера удаленно?

Да, через VPN или агенты с TLS-шифрованием. Важно ограничить доступ по IP и использовать двухфакторную аутентификацию.

Как защитить систему мониторинга?

Выделенный VLAN, регулярное обновление ПО, аудит логов доступа. Инструменты вроде Splunk помогут отслеживать подозрительную активность.

Что дешевле - готовое решение или свое?

Для малого бизнеса выгоднее облачные сервисы. Крупные компании с более высокими требованиями к оборудованию могут разработать собственные системы интеграции физического сервера и облачного решения.

0 комментариев
CRABBIT
ваш проводник в мире IT
Раз в неделю - дайджест материалов, достойных внимания
Другие статьи
#ИИ #IT-инфраструктура
1 июля 2025
Управление данными для ИИ: от каталогов к живым системам
Почему статический каталог больше не работает
и как управление данными стало ядром масштабируемого Подробнее...
CRABBIT
#Гайд
27 июля 2025
Rack‑, tower‑ или blade‑серверы: что выбрать?
Рассказываем, как выбрать сервер по форм-фактору: плюсы, минусы и сценарии применения башен, стоечных и blade-моделей. Подробнее...
CRABBIT
#СХД
2 октября 2025
Роль серверов и СХД в современных ИТ-структурах
Серверы и хранилища — сердце ИТ. Ошибка в выборе бьет по бизнесу. Рассказываем, как интеграция влияет на эффективность работы. Подробнее...
CRABBIT
#Гайд
2 октября 2025
Какой выбрать форм-фактор для сервера
Башня, стойка или blade? Ошибка в выборе форм-фактора сервера обойдется дорого. В статье рассказываем, как найти оптимальный вариант. Подробнее...
Руслан Шичкин
#Серверы #IT-инфраструктура
12 ноября 2025
Как управлять данными на СХД в условиях роста компании
Когда данные множатся, старые серверы задыхаются. Рассказываем, как управление СХД превращает хаос в порядок и экономит бюджет. Подробнее...
CRABBIT
#Серверы
17 ноября 2025
Как серверы AIC обеспечивают надежность и безопасность критически важной системе
Разбираем, как AIC обеспечивает 99,999% доступности, защиту данных и устойчивость ИТ-инфраструктуры под экстремальными нагрузками Подробнее...
CRABBIT
#Серверы
19 ноября 2025
Почему компании выбирают серверы Acer: польза для вашего бизнеса
Разбираем, как серверы Acer дают стабильности, снижают TCO и ускоряют анализ данных в крупных корпоративных средах Подробнее...
CRABBIT
0 комментариев